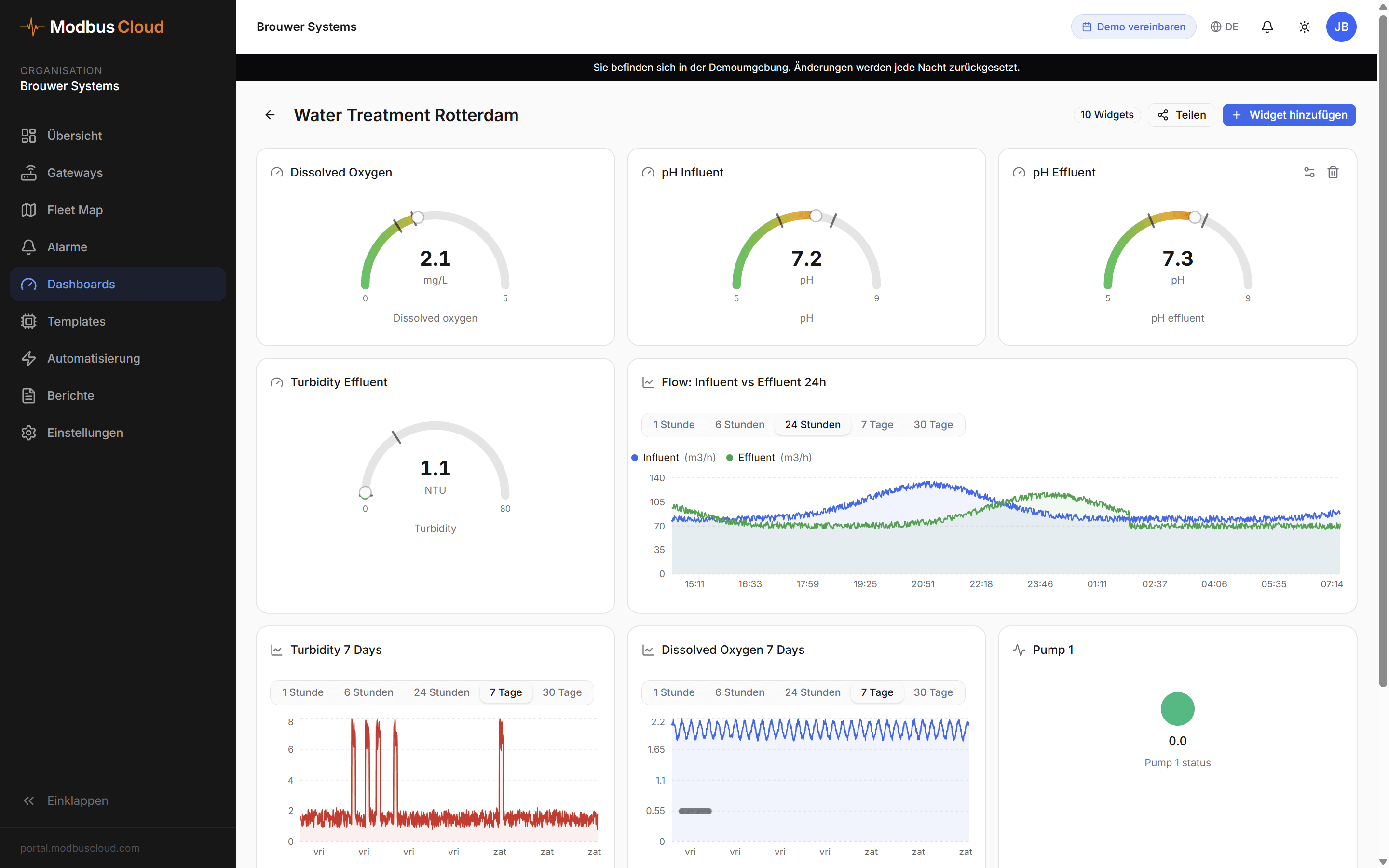
Überwachen Sie Druck, Durchfluss und Motorstrom von Pumpenanlagen in Wasseraufbereitungen, Schwimmbädern und Zweckbauten. Weniger Ausfälle, bessere Wasserqualität, weniger Noteinsätze.

Umwälzpumpen, Druckerhöhungsanlagen und Dosierpumpen sind kritisch. Fällt eine Pumpe in einem Schwimmbad, Rechenzentrum oder der Wasserversorgung aus, haben Sie sofort ein Problem: Wasserqualität, Druck, Temperatur. Doch die meisten Pumpen laufen ohne jedes Monitoring. Sie merken erst, dass etwas nicht stimmt, wenn der Betreiber anruft.
Grundfos, Wilo, KSB und Siemens haben jeweils ihre eigenen Tools, oft nur lokal verfügbar oder hinter einer teuren Lizenz. In der Praxis heißt das Stichproben, regelmäßige Kontrollen und reaktives Handeln. Nicht gut genug für Anlagen, die nicht ausfallen dürfen.
Pomp uitgevallen
Waterkwaliteit in gevaar
Druk te laag
Melding bij beheerder
Geen data
Installatie draait blind

Platzieren Sie ein ModbusCloud Gateway an jeder Pumpenanlage. Das Gateway liest Modbus-Register: Druck, Durchfluss, Motorstrom, Drehzahl, Fehlercodes. Alles fließt in Echtzeit ins Portal.
Erkennen Sie Abweichungen in Motorstrom oder Druck, bevor die Pumpe stillsteht. Wartung auf Basis von Daten, nicht auf Basis von Betriebsstunden.
Sehen Sie sofort, wenn eine Pumpe unnötig hart läuft oder ein Frequenzumrichter schlecht eingestellt ist. Optimieren Sie mit Messdaten.
Für Schwimmbäder, Wasseraufbereitung und Kühlwasseranlagen. Alerts auf Druck oder Durchfluss, damit Sie eingreifen können, bevor die Wasserqualität leidet.